Ichimoku-based pullback system, Wave-5 fixed variant. Requires Tenkan/Kijun + Chikou alignment and a bounce confirmation before entry. Tested on TV with 79 trades over ~11 months, with full panel + trade-list capture.
This strategy has not been validated against TradingView multi-year history yet — RM/day, trades/day, and monthly projection are only computed from authoritative TV stats. The 1-month sweep below is in-sample only and should not be used as a profit forecast.
“The original Ichi PB on TV failed because it bought the falling retest into the cloud. The Wave-5 fix waits for an explicit bounce (price closes back above the cloud and prior bar high) before firing. The capture preserves the actual trade list so future iterations can audit which trades killed the system.”
The featured config below was not directly covered by the walk-forward grids (different dataset or timeframe, or the in-sample SQN was too low to promote to OOS evaluation). Treat the in-sample numbers with appropriate caution — no unseen-window validation yet.
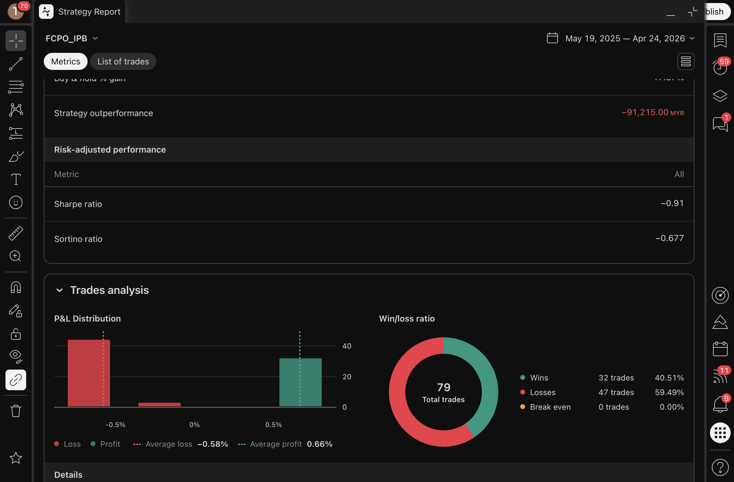
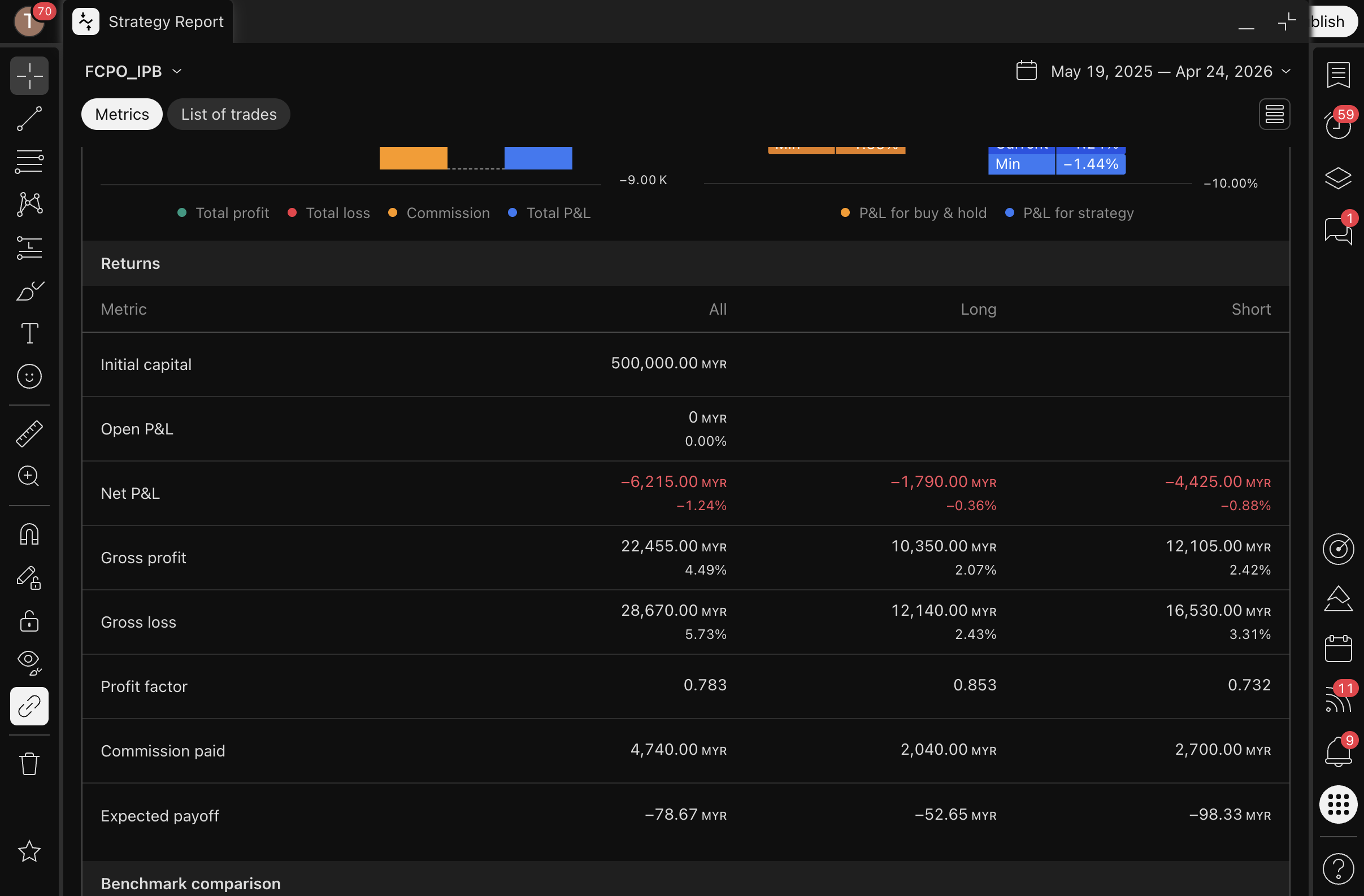
This strategy: Wave-5 TV Strategy Tester capture (panel + trade CSV preserved). 79 trades over ~11 months at 36.7% WR / PF 0.83 / -6,215 MYR net. The fixed entry rule (bounce confirmation + Chikou clear) avoided the 0% WR collapse of the original Ichi PB but did not produce positive EV at this scale on FCPO 5m.








Did not show a stable edge in the sample — treat with caution.
{
"dataset": "TV intraday",
"tf": "5m",
"params": {
"baseLine": "kijun",
"conversionLine": "tenkan",
"requireChikouClear": true,
"entryMode": "bounce_confirmed",
"slTicks": 30,
"rr": 2
},
"trades": 79,
"winRate": 36.71,
"netProfitMYR": -6215,
"profitFactor": 0.83,
"sqn": -0.42,
"maxDrawdownMYR": 7100
}